Monitoring a vyhodnocování využití a běhu vaší serverové infrastruktury a systémů
InSights.Services od accelapps přináší detailní online reporty, dashboardy, ukazatele a proaktivní alerty detekovaných problémů.
Vše aktualizováno v řádu sekund či minut.

Robustní, cloudové, vysoce zabezpečené řešení monitoringu, využívající sadu online služeb Microsoft Azure
Informace pro podporu rozhodování business manažerů i technických správců, za podpory týmu accelapps.
nebo volejte
+420 234 715 878
Cíl řešení
Komplexní přehled o běhu, stavu
a využití klíčových firemních serverů a systémů.
Manažerům a technickým specialistům poskytujeme informace odhalující skutečné využití a kondici běhu klíčových provozovaných serverových systémů ve vztahu k jejich obchodním potřebám a cílům, stejně jako k doporučeným technickým zásadám a postupům.
Jaké systémy lze monitorovat?
Windows Server
SQL Server
SharePoint Server
K2 Five system
Microsoft365
Na konkrétní roli Windows Serveru nezáleží. Podporujeme vše od file serverů, databázových či aplikačních serverů, webových serverů, apod.
Compliance infrastruktura
Jak efektivně nahlížet na stav infrastruktury? Sledovat průběžně na jednotlivých serverech základní ukazatele, jako je vytížení paměti, procesorů či běhu služeb, je jistě potřebné. Dávají nám nicméně tyto údaje přehled o tom zda dotyčný server a jeho kondice vyhovuje roli, kterou zastává? Je zřejmé, že ne.
InSights.Services od accelapps na servery nenahlíží jen z pohledu vytížení jejich zdrojů, běhu služeb či zpráv v log souborech.
Serverům přiřazujeme role, rolím definujeme sadu atributů, které musí splňovat a na základě těchto komplexních údajů určujeme, zda server, jeho nastavení, běh a zátěž vyhovuje daným požadavkům a je tedy tzv. "In Compliance".
Role navíc přiřazujeme i uživatelům, kteří údaje vyhodnocují. Uživatelé v pozicích CIO, CTO či CFO tedy mohou vidět různé dashboardy, ty, které jsou pro ně důležité.

Sledované oblasti
Chápeme, že prezentovat sledovaná data a oblasti musíme chytře, v závislosti na osobě, která je čte a vyhodnocuje a v závislosti na roli, kterou monitorované systémy plní. Pracujeme tedy s předem připravenými pohledy reflektujícími klíčové sledované scénáře a role, které servery plní.
Dostupnost
Frekvence dohledu: Nepřetržitě
Sledování dostupnosti a stavu služeb i celých systémů, s detailním přehledem historie změn, informacemi o poslední změně, přehledem restartů služeb a serverů, s možností definice časových filtrů.
Soulad a přehled
Frekvence dohledu: 30 - 180 sekund
Zátěž
Frekvence dohledu: 10 - 300 sekund
Sledování využití procesorů a spuštěných procesů, paměti, disků a síťových rozhraní. Navíc s jakýmikoli čítači výkonu, které budete požadovat, typicky dle typu a role daného systému.
Záznamy logů
Frekvence dohledu: Nepřetržitě
Absolutní přehled o záznamech log souborů a jejich detailech, ať již Windows aplikačního a systémového logu, tak jakýchkoli dalších logů, např. IIS, SQL, SharePoint, K2 apod.
Změny
Frekvence dohledu: 30 sekund
Specializované dashboardy
Frekvence dohledu: Průběžná, dle typu dat
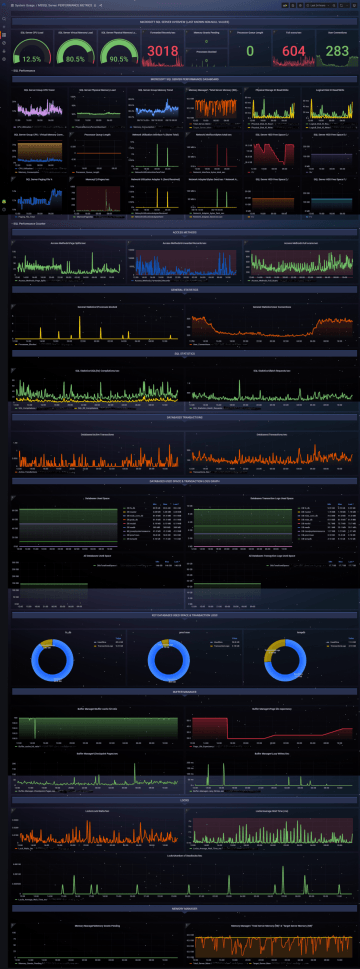
Specializované dashboardy na SharePoint servery (2016 a novější), K2 Five servery a SQL servery ukazují detailní údaje využití a nastavení, specifické pro tyto samotné systémy.
Vlastní vyhodnocovaná data
Frekvence dohledu:
Průběžná, dle typu dat
Bez velké nadsázky lze říci, že z monitorovaných systémů umíme sbírat a vyhodnocovat de-facto jakékoli údaje, které lze sledovat.
> 350 informačních panelů
Zapomeňte na senzory a aspekty.
V InSights pracujeme s konceptem panelů. Panely zobrazují konkrétní informace, ať již textové, např. info o stavu monitorované služby, nebo grafické, např. o vývoji zátěže systému.
Dedikovaný tenant
Vlastní InSights tenant pro každého klienta, webový přístup.
35 dashboardů
Panely seskupujeme do stránek, dashboardů, které je prezentují v logickém celku.
Informace lze prohledávat a zobrazovat za uplynulé časové období.
Online, 24x7
Dostupné na PC, mobilu, tabletu, všude kde je webový prohlížeč, kdykoli.
30 - 720 denní retence dat
Data čítačů výkonu uchováváme
po dobu 30 dnů. Tento limit lze zvýšit
až na 720 dnů.
Vybraná data u SharePoint a K2 dashboardů uchováváme až 720 dnů.
Zabezpečeno
Zabezpečené přístupy, zabezpečené ukládání dat.












